3D基材干混砂浆通常叫水硬性水泥混合砂浆,是指经干燥筛分处理的骨料(如石英砂)、无机胶凝材料(如水泥)和添加剂(如聚合物)等按一定比例进行物理混合而成的一种颗粒状或粉状,以袋装或散装的形式运至工地,加水拌和后即可直接使用的物料。又称作砂浆干粉料、干混料、干拌粉,有些建筑黏合剂也属于此类。

标准:JG/T291-2011、GB/T29756-2013
原料
普通硅酸盐水泥、粉煤灰、消石灰、石膏、废石、可再分散乳胶粉、玻璃纤维等
用途
3D基材干混砂浆在建筑业中以薄层发挥粘结、衬垫、防护和装饰作用,建筑建房和装修工程应用极为广泛。
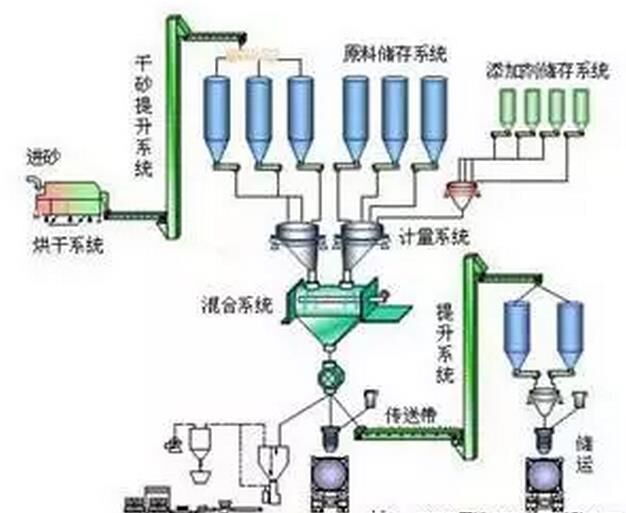
干粉砂浆工艺流程

原料输送---机制砂及筛分---配料---混合及包装机制砂生产工艺流程

优点
1.3D基材干混砂浆配料可根据各种工程材料要求和施工要求配制与之相适应的砂浆;
2.机械化作业,生产效率高;
发展前景
3D基材干混砂浆在建筑业中以薄层发挥粘结、衬垫、防护和装饰作用,建筑建房和装修工程应用极为广泛。
近年来,随着国家环保要求的不断提高,在建筑工地推广符合环保要求的3D基材干混砂浆已成为各地方建设主管部门的迫切任务。国内大部分地区都已经出台相应地方标准和政策法规,积极推广3D基材干混砂浆。随着政策的明朗化,市场时机渐趋成熟,一片诱人的广阔产业蓝海初现端倪。未来几年将是中国3D基材干混砂浆产业的黄金发展阶段。
【推荐】
【新闻】中国建材股份发布2016年度业绩
【资讯】前两月新开工项目同比减少1万
【新闻】我国智能制造推进体系初步形成